泰迪智能科技技工院校人工智能技术应用专业实训室建设方案旨在紧密对接产业智能化转型需求,通过构建智能编程分析、智能应用开发及智能体与硬件互联三大实训室,集成工学一体化课程、数据标注与AI模型开发平台、人工智能实验箱以及六足和人形机器人等先进硬件,打造企业级实战教学环境。方案强调夯实AI基础、强化实践能力、融合“AI+行业”育人机制,并引入大模型与智能体等前沿技术,同时依托校企合作开展师资培训、技能认证与课程共建,全面培养具备人工智能技术应用能力的高素质技术技能人才。
技工院校作为培养高素质技术技能人才的重要阵地,肩负着为社会输送具备人工智能技术应用能力的专业人才的重任。为了更好地对接产业发展需求,技工院校需要构建与岗位要求相匹配的实训环境,以确保学生能够掌握实际工作所需的技能。
为什么技工院校需要建设人工智能技术应用专业实训室?
(1)提升人才适配度,推动技工教育与产业智能化转型同频共振
(2)强化实践教学,推动教学内容与岗位技能深度融合
(3)优化资源配置,推动教育资源共享与教学能力整体提升
(1)强基础:夯实人工智能技术核心能力
(2)重实践:打造企业级实战项目驱动的教学环境
(3)促融合:推动“AI+行业”跨领域协同育人机制
(4)提素养:构建“知识+技能+思政”三位一体的人才培养模式
(5)引前沿:融合大模型、智能体等新技术,推动教学智能化升级


实训管理平台是实验室模块的核心母平台,负责统一管理实验室的所有课程和实训资源,并提供在线学习、实训、考试等教学服务。平台从课程管理、资源管理和实训管理的角度出发,旨在解决当前实验室无法满足教学需求、传统教学流程和工具低效耗时以及内部教学材料无法统一管理的挑战。平台课程资源涵盖课件、视频、实训指导书、数据和代码等,由浅入深地引导学生学习和掌握人工智能知识体系。

数字人教学辅助平台是一款深度融合AI生成与多模态交互技术的教学辅助工具,专注解决课件制作低效、教学互动单一、音视频处理繁琐等痛点。通过数字人视频生成、智能PPT编排、实时语音交互等核心功能,赋能教师快速生成标准化课件,打造形式丰富、交互性强的课堂。



数据标注平台是一款专为数据标注岗位设计的教学与实践软件。该平台支持多种数据类型的标注任务,包括图像、文本、视频和音频。它内置丰富的标注任务模板,涵盖计算机视觉、自然语言处理、音频处理和时间序列分析等领域,同时允许用户根据实际工作需求自定义模板。

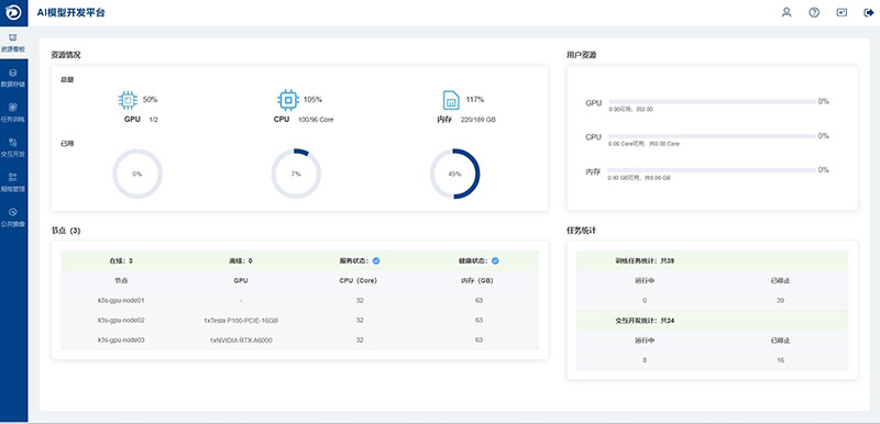
AI模型开发平台是一站式AI模型训练及应用开发工具。平台支持自定义调用CPU和内存资源,自由配置专门针对大模型任务的硬件加速器(如GPU或XPU),能够高效地进行AI模型训练和应用开发。平台还提供了丰富AI模型开发工具、整套开发环境和资源监控功能,能够灵活分配资源,方便用户轻松使用、开发、管理AI模型应用。

人工智能综合实验箱主要面向人工智能、大数据相关专业,集成了计算机视觉系统、语音处理系统、机械手臂、以及手势传感器、温湿度传感器、大气压传感器等多种嵌入式应用模块,通过搭建边缘计算终端,为人工智能专业相关的应用开发提供统一的通讯协议和接口。实验箱基于Linux操作系统,采用Python语言进行课程资源的开发,适用于Python编程、机器学习、深度学习、数字图像处理、计算机视觉、语音识别、嵌入式系统及应用、智能机器人等课程的教学和实践。

智能体开发平台是一款专为大模型应用场景设计的教学与科研知识库问答系统。它提供了一个直观且易于操作的配置界面,允许用户自定义AI应用并迅速部署。平台还支持可视化工作流编排,以应对构建复杂智能体的挑战。

智能六足机器人是用于机器人教学和实践的可编程智能仿生机器人平台。本机器人沙盘能兼容全球著名开源项目Arduino、树莓派和开源机器人操作系统 ROS,可以灵活扩展各种电子模块,可在智能六足机器人平台进行二次开发,拓展机器人功能。

桌面级人形机器人是全国机器人锦标赛指定标准平台,可参加中国机器人及人工智能大赛、睿抗机器人开发者大赛、一带一路暨金砖国家技能发展与技术创新大赛、机械行业职业教育技能大赛。

4.1人社厅人工智能训练师职业技能等级认证
4.2职业技能认证
4.3双师型师资研修班
4.4人才联合培养
4.5课程资源联合开发
4.6企业实习推荐
4.7社会服务
4.8模型交易平台
如您希望进一步了解服务内容,欢迎联系我们的客户服务团队,专业顾问将为您提供个性化服务演示与试用方案定制服务。
![]() | 许老师 解决方案负责人 | ![]() |
| 18927565259 | ||
| 020-22205718 | ||
| 广东泰迪智能科技股份有限公司 |